mirror of
https://github.com/minio/minio.git
synced 2025-12-05 07:12:33 -05:00
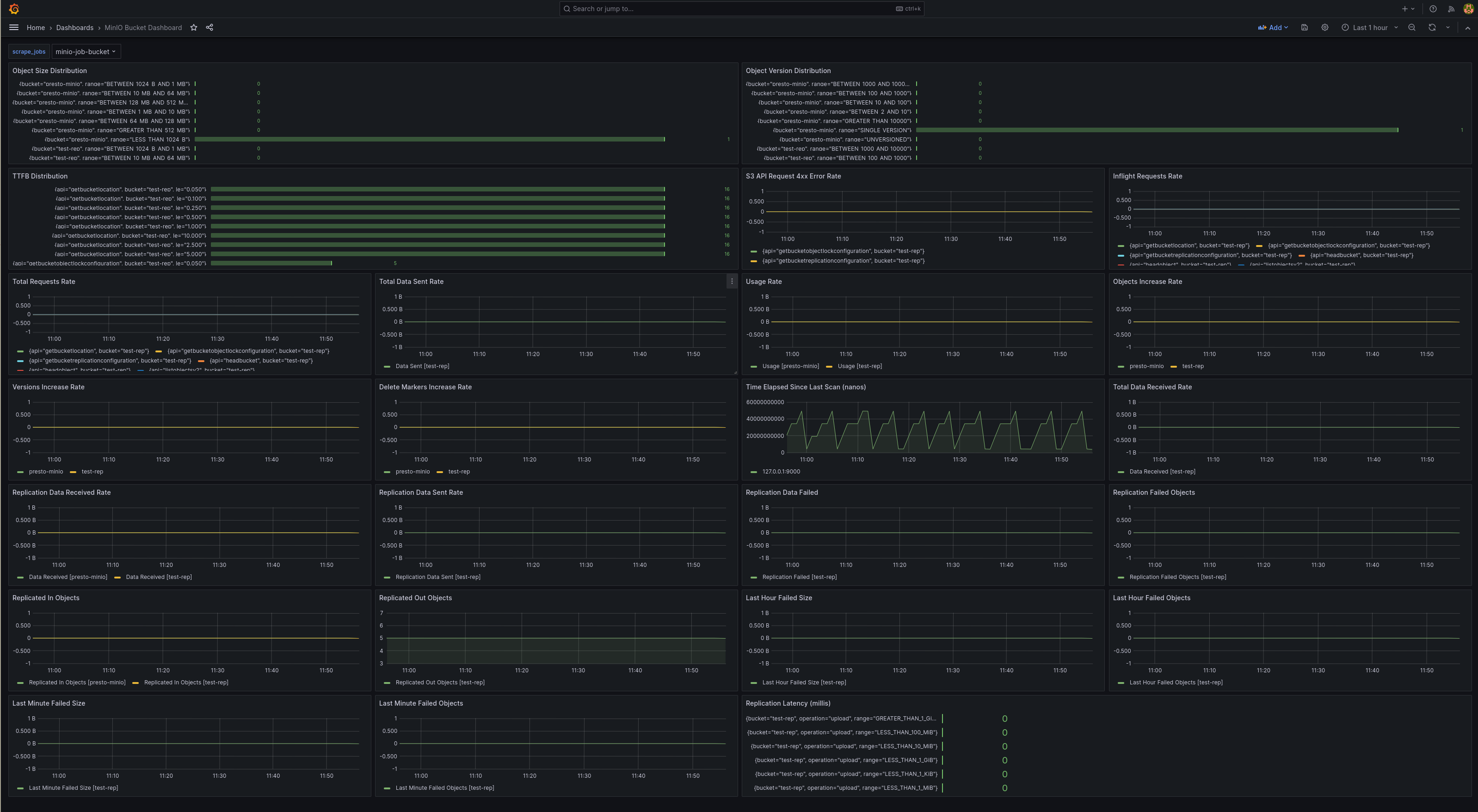
This PR adds new bucket replication graphs for better and granular monitoring of bucket replication. Also arranged all replication graphs together. Signed-off-by: Shubhendu Ram Tripathi <shubhendu@minio.io>
426 KiB
3196x1756px
426 KiB
3196x1756px